德国rexroth力士乐变量柱塞泵流量调节方法与示意图
发布时间:2022-03-14

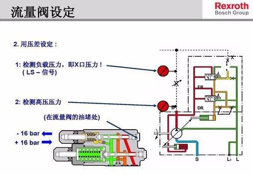
力士乐变量柱塞泵的排量少,这需要调节变量活塞,增加斜盘倾角。中位时排油量不为零,变量式轴向柱塞泵的斜盘倾角为零时称为中位,此时泵的输出流量应为零。
对于电磁阀控制的斜盘式柱塞泵,因斜盘与缸体成一角度,因此缸体旋转时,柱塞就在泵缸中做往复运动。它从0°转到180°,即转到上面柱塞的位置,柱塞缸容积逐渐增大,因此液体经配油盘的吸油口吸人油缸;
柱塞从180°转到360°时,柱塞缸容积逐渐减小,因此油缸内液体经配油盘的出口排出液体。只要传动轴不断旋转,泵便不断地工作。
改变电磁阀中电流大小即可改变倾斜元件的角度,进而改变柱塞在泵缸内的行程长度,也就是改变泵的流量。倾斜角度固定的称为定量泵,倾斜角度可以改变的便称为变量泵。






